服务器数据持续跑高,-云服务器问题


问:服务器数据持续跑高,请帮忙查看是什么情况,是否是被攻击了,该如何应对
,服务器数据持续跑高,
答:您好,这个需要您检查服务器站点日志进行分析,宝塔面板站点设置可以查看站点日志,如是个别ip段访问量大,可以参考https://www.west.cn/faq/list.asp?unid=1427 屏蔽ip。
如需我司协助排查,需要扣除1次金牌服务,请确认,非常感谢您长期对我司的支持!
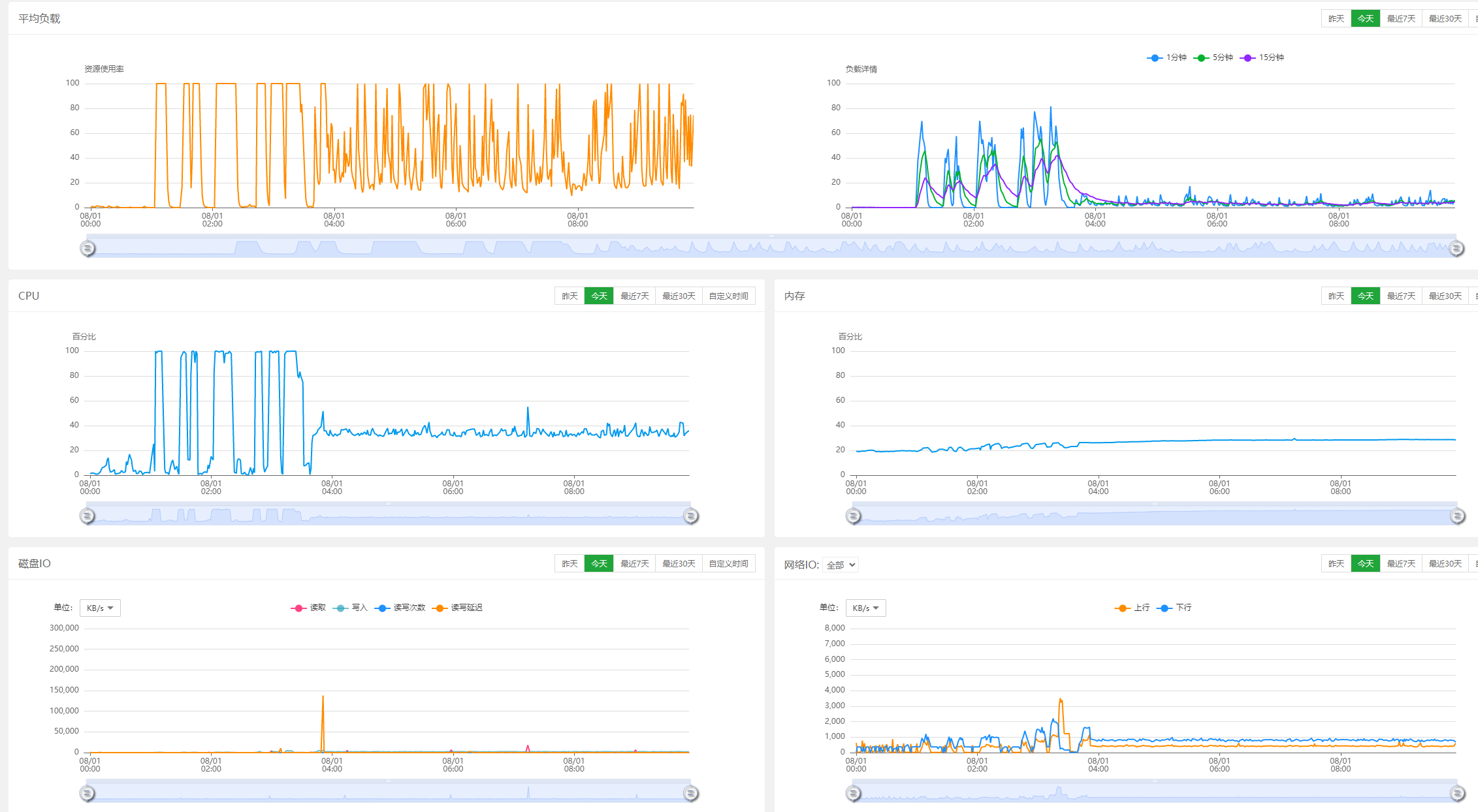
问:同意扣除金牌服务,请帮忙排查,以下为宝塔信息
主服务器http://127.0.0.1数据库服务器http://127.0.0.1
问:
答:您好,www.yueshao.top 大量/index/index/zhaohuimima.html 请求,基本来自两个ip127.0.0.1、 127.0.0.1。
目前帮您通过安全组屏蔽了这两个ip段,请再观察,非常感谢您长期对我司的支持!
问:亚洲数据中心(免备案)的服务器不支持ddos高防吗?
答:您好,该亚洲数据中心机房的服务器不支持购买DDos高防服务,支持的机房有电信线路,智能多线(my-2集群),非常感谢您长期对我司的支持.由此给您带来的不便之处,敬请原谅!谢谢!
问:带宽跑高,网络内大量无用数据包,有一些ip持续向服务器请求发送大量数据包导致带宽占满,请问从这里‘拒绝该IP的连接’后,怎么恢复这个ip的连接?(除了重启服务器)
答:您好,
带宽是正常的,并不高,请核实。
问:大哥,我想问怎么恢复被禁的ip的连接啊!!!
问:我带宽跑高是昨天和前几天,,,我禁了几个ip就不高了!
答:您好,这个应该是防火墙iptables拦截了
可以在截图中进入防火墙设置去删除,非常感谢您长期对我司的支持!
问:服务器带宽异常 经常跑高
答:您好,查看多个站点访问量较高,尤其是mfw.lvyouwang365.com 这个站点,且从访问日志记录看并没有太大异常,建议可通过服务器,管理–升级,可把带宽升级为10M,非常感谢您长期对我司的支持!
问:服务器负载高/意外重启/带宽跑高/异常现象排查,服务器负载流浪异常,数据库自动关闭.。可能被后门.
答:您好,查看服务器负载正常,mysql是正常运行, 带宽占用也正常。
您具体遇到了什么问题请您详细说明下,非常感谢您长期对我司的支持!
问:流量异常,数据库自动关闭
问:有可能有后门或者被挂码吧!
答:您好,我司查看没有异常,建议在观察,此工单没有扣费,非常感谢您长期对我司的支持!
问:好的!谢谢,那为啥感觉流量非常高,我昨天重启到现在17个小时就56g流量了
答:您好,您是什么地方看到的数据,如果能看到是哪个网站消耗流量的可以开启网站日志具体分析,,非常感谢您长期对我司的支持!
